Statistiky produktů
Získejte detailní přehled o výkonu každého produktu ve vašem e-shopu. Modul Statistiky produktů vám umožní sledovat chování zákazníků, identifikovat prodejní trendy a dělat lepší rozhodnutí při plánování marketingu, skladových zásob i cenotvorby
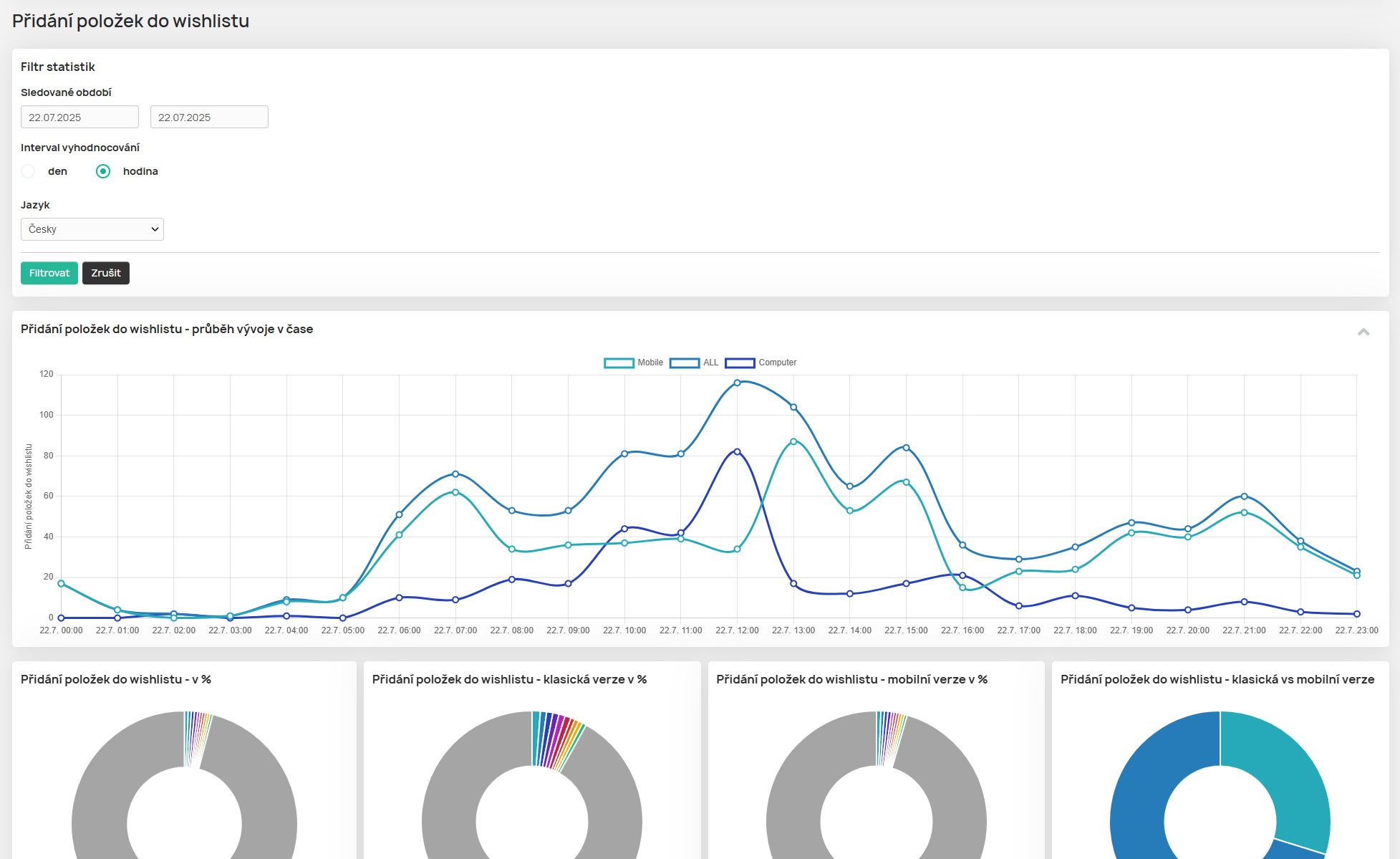
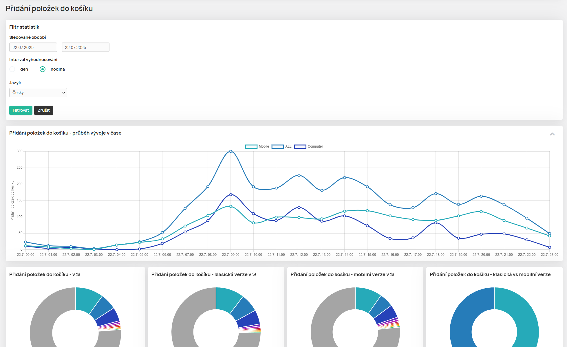
- 📈 Přehled výkonu produktu v čase – kolikrát byl přidán do košíku nebo wishlistu, s vývojem v grafech
- 🛒 Celkové prodeje a objednávky – kolik kusů se prodalo, kolik objednávek produkt obsahoval
- 📆 Denní průměry a měsíční trendy – průměrné množství prodaných kusů na den, měsíční přehledy
- 🎨 Podíly variant – přehled nejprodávanějších velikostí, barev a dalších variant
- 📱 Zařízení zákazníků – podíl nákupů z mobilu, počítače, tabletu
- 🌐 Zdroj návštěvy a kampaně – z jakých konkrétních kampaní (UTM) zákazníci přišli, včetně podílu a průměrné ceny
- 📦 Analýza zvolené dopravy – jaké dopravce zákazníci preferují pro daný produkt
- 💰 Cenová analýza – nejnižší, nejvyšší a průměrná prodejní cena + počet cenových variací
- 🌍 Odbytové trhy – kde se produkt nejčastěji prodává (např. CZ, SK)
- 🔄 Cross-sell – s jakými produkty je často nakupován společně
- 🕒 Nákupní špičky – kdy má produkt nejvíce objednávek (např. neděle v 10:00)